
[Download 4.0.11]
NAbox (/ɛnəbɑːks/) is a virtual appliance that bundles everything you need to display detailed historical performance and capacity metrics for your ONTAP or StorageGRID systems.
NAbox comes with the following products :
- NetApp Harvest
- Grafana
- Victoria Metrics
- Alert Manager
Features
- Web based, easy setup of NetApp Harvest for your cDOT, StorageGRID or 7-mode systems,
- Full REST API for integration with provisioning pipelines
- Up to date dashboards from latest Harvest version
- LDAP and Active Directory authentication to Grafana
- Configuration for enterprise signed certificates
- Easily configure email alerts for NetApp systems key metrics
Why NAbox ?
Manually maintaining a full monitoring stack can be difficult, especially if you want to keep the environment secure.
NAbox provides a simple way to install and update the different components required by NetApp Harvest so you don't have to worry about security updates
NAbox also make it easy to integrate your NetApp systems to infrastructure automation, it provides all the APIs to add, remove and update systems to the monitoring stack.
Alerting configuration is also made easy across the different components, so you can quickly setup email alerts with many rules that comes bundled with Harvest.
GrafanaCon 2016
The good folks at Grafana invited me to present our work at GrafanaCon 2016
Screenshots
Cluster view

SVM View

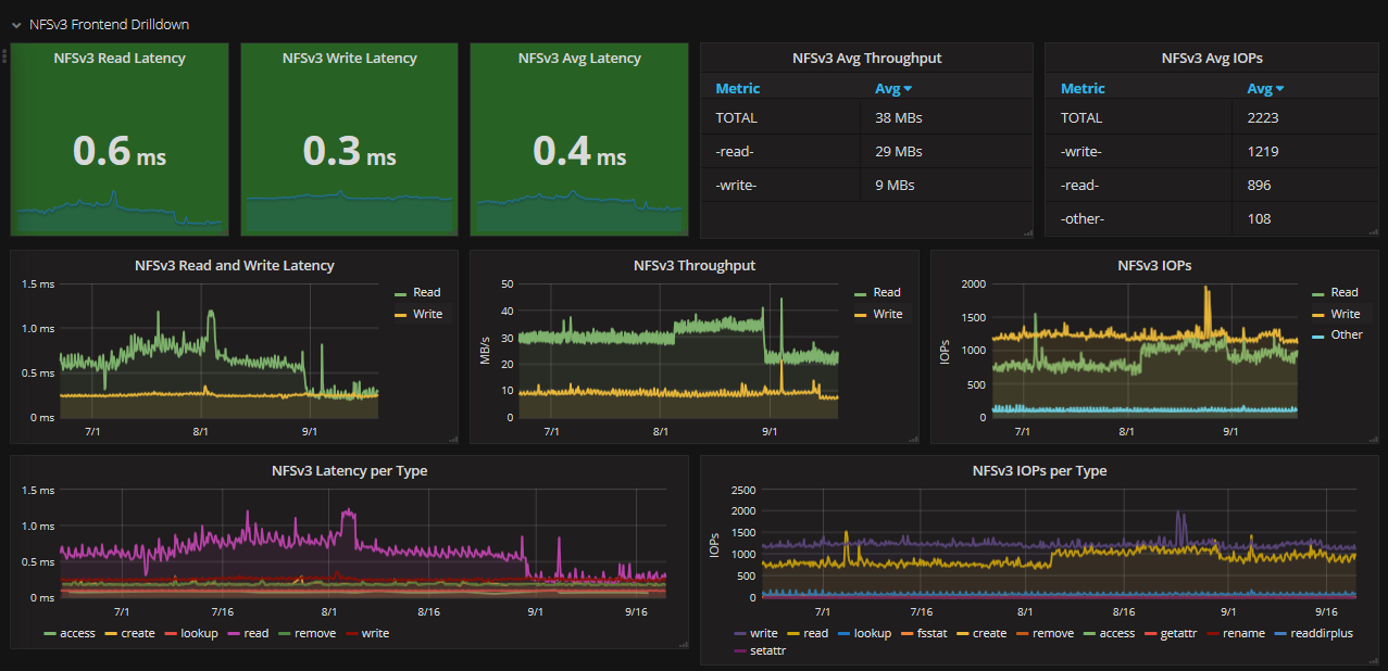
NFS performance

QoS overview

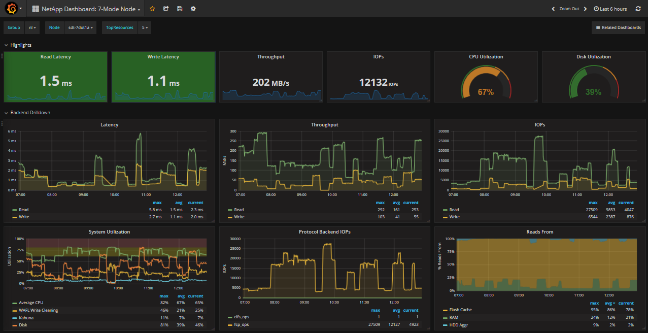
7-mode controller

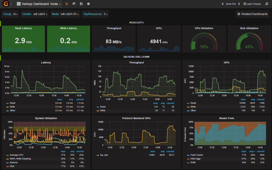
Node view

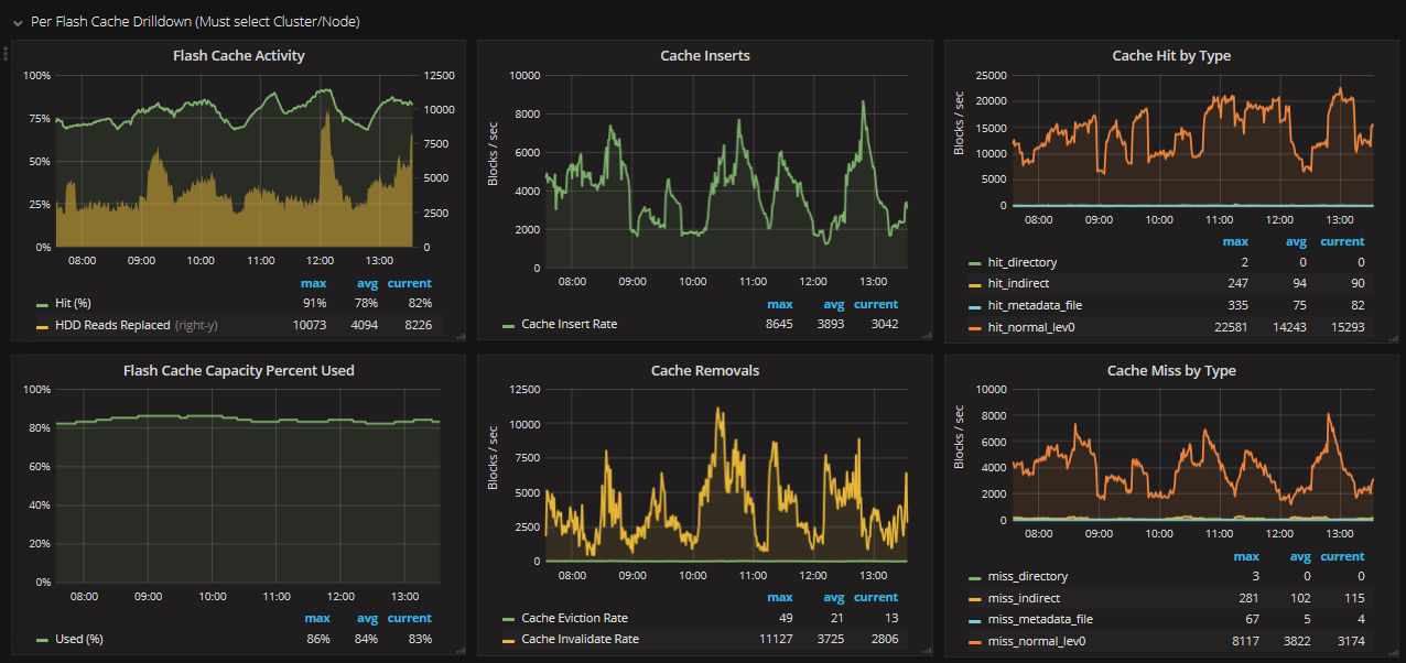
FlashCache statistics

FCP Statistics

Metrocluster
